Перейти к основному содержимому
Перейти к основному содержимому

Text-to-Chart

Функция Text-to-Chart в ClickStack позволяет создавать визуализации, описывая простым текстом, что вы хотите увидеть. Вместо того чтобы вручную выбирать метрики, фильтры и поля группировки, вы можете ввести запрос, например "доли ошибок по сервисам за последние 24 часа", и ClickStack автоматически сгенерирует соответствующий график.

Эта функция использует большую языковую модель (LLM), чтобы преобразовать ваш текстовый запрос в запрос, а затем построить визуализацию в Chart Explorer. Она работает с любым настроенным источником данных.

Предварительные требования

Для Text-to-Chart требуется API-ключ Anthropic. При запуске ClickStack задайте переменную среды ANTHROPIC_API_KEY.

Для open-source-развертываний передайте ключ через переменную среды. Способ зависит от типа развертывания:

docker run -e ANTHROPIC_API_KEY='<YOUR_KEY>' -p 8080:8080 -p 4317:4317 -p 4318:4318 clickhouse/clickstack-all-in-one:latest

Использование Text-to-Chart

Выберите Chart Explorer в левом меню HyperDX.

Выберите источник данных

Выберите источник данных, который хотите визуализировать, — например, Logs, Traces или Metrics.

Chart explorer

Введите текстовый запрос

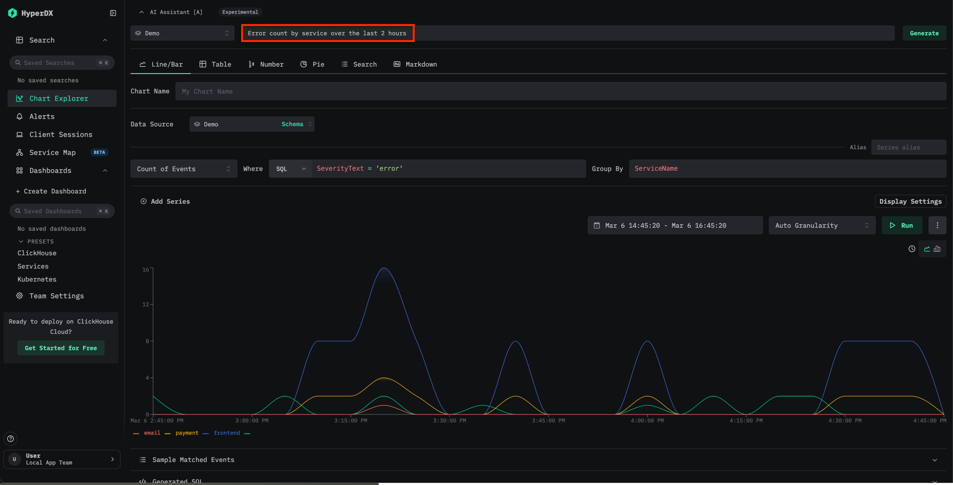
В верхней части Chart Explorer найдите поле ввода AI Assistant. Введите на естественном языке описание диаграммы, которую хотите создать. Например:

  • Show error rates by service over the last 24 hours
  • Latency breakdown by endpoint
  • Count of events over time grouped by severity

ClickStack преобразует запрос в запрос и автоматически строит визуализацию.

Text to chart

Тестирование на демо-данных

Самый быстрый способ опробовать Text-to-Chart — использовать Docker-образ Local Mode и удаленный набор демо-данных:

docker run -e ANTHROPIC_API_KEY='<YOUR_KEY>' -p 8080:8080 clickhouse/clickstack-local:latest

Перейдите по адресу localhost:8080. Чтобы подключиться к демо-данным, откройте Team Settings и создайте новое подключение со следующими параметрами:

  • Connection Name: Demo
  • Host: https://sql-clickhouse.clickhouse.com
  • Username: otel_demo
  • Password: оставьте пустым
Создать подключение

Затем настройте каждый источник — Logs, Traces, Metrics и Sessions — на использование базы данных otel_v2. Подробные инструкции по настройке источников см. в руководстве по удалённому демо-набору данных.

После подключения откройте Chart Explorer и попробуйте запросы к доступным логам, трейсам и метрикам.

Примеры запросов

Следующие запросы демонстрируют распространённые сценарии использования при работе с данными обсервабилити:

ЗапросИсточник данныхОписание
Error count by service over timeЛогиОтображает частоту ошибок по сервисам с течением времени
Average request duration grouped by endpointТрейсыПоказывает паттерны задержки для каждого эндпоинта
P99 latency by serviceТрейсыПомогает выявить хвостовую задержку по сервисам
Count of 5xx status codes over the last 6 hoursЛогиОтслеживает динамику серверных ошибок

Запросы могут ссылаться на любой столбец или атрибут, доступный в настроенных источниках данных. Чем конкретнее запрос, тем точнее будет сгенерированная диаграмма.

Ограничения

  • Сейчас Text-to-Chart поддерживает Anthropic только в качестве провайдера LLM. Поддержка дополнительных провайдеров, включая OpenAI, планируется в будущих релизах.
  • В качестве источников данных поддерживаются только логи и трейсы. Метрики Prometheus пока не поддерживаются.
  • Точность диаграммы зависит от ясности запроса и структуры исходных данных. Если сгенерированная диаграмма не соответствует ожиданиям, попробуйте переформулировать запрос или явно указать имена столбцов.

Дополнительные материалы